
深受信賴的應用程式開發暨基礎架構軟體供應商 Progress ,宣布推出以雲端為基礎的統一應用交付平台 Progress® LoadMaster®360,為企業提供從部署、操作、應用交付基礎架構到故障排除的單一管理平台體驗。 透過將所有資料整合在同一個位置,Progress® Kemp® LoadMaster® 客戶透過這個強大的新工具,可以減少停機時間,並提供客戶所期望的無縫應用體驗。
企業努力為 IT 團隊提供所需的工具,以確保有足夠的彈性提供給應用交付基礎架構運作。 企業在各種應用程式和雲端中,使用負載平衡等工具執行,這可能產生資料孤島,導致未能及時回應警報,無效的跨團隊溝通,以及延誤處理關鍵等問題。 根據 Uptime Institute 的最新研究,超過 60% 的故障將導致至少 10 萬美元的損失,因此負載平衡作為應用程式效能和彈性推動者的就更凸顯其重要性。
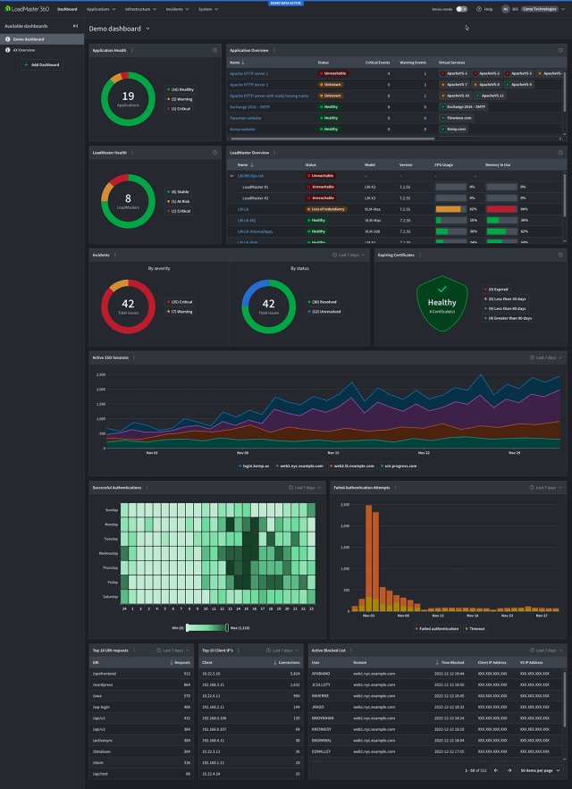
隨着 LoadMaster 360 的發布,Progress 為現有和新的 LoadMaster 用户提供單一訊息來源,消除因為應用交付的複雜性和資料差異所引起的停機風險。整合上下文情境的見解、簡化工作流程和進階問題管理,使他們能够不中斷營運,提供最佳化應用體驗,保持協同工作的同時也為業務帶來更多價值。
使用 LoadMaster 360,企業可以獲得以下優勢:
- 直覺、現代化的體驗 – 透過 Modern UI 優化工作流程,提供視覺上引人注目的資料建模功能。
- 事件管理- 當問題發生時,透過內容豐富的關鍵警報進行管理,以便即時回應。在外部獲得通知,以確保您在問題發生時掌握狀況。
- 憑證生命週期管理- 深入了解您的憑證資產並透過接收過期憑證的通知來防止作業中斷。
- 應用程式分析和遙測- 存取全面的儀表板和客製化報告,以監控應用程式效能、運作狀況和安全性。
Progress 亞太區銷售副總裁 John Yang 表示:「在應用體驗的世界中,不中斷營運是成功的關鍵。透過簡化 LoadMaster 應用交付,我們協助企業能够高效地應對停機風險,並在快速發展的數位環境中保持領先地位。 LoadMaster 360 是對未来的必要投資。」
GTS Online 執行長兼共同擁有人 Alfred van den Born 指出:「Loadmaster 360 為 GTS-Online 提供企業所需的洞察力和控制力,使我們能够為客戶提供最高可用性和效能的應用服務。」
LoadMaster 360 應用交付平台需要 Progress Kemp LoadMaster 執行,它在包括 Gartner Peer Insights 在內的業界所有指標第三方產品評論網站,是評價最高的負載平衡器和應用交付控制器(ADC)。
LoadMaster 360 應用交付平台已經推出上市。 欲了解更多資訊和演示,請參閱連結。
